Integrate Docker Scout with GitHub Actions
The following example shows how to set up a Docker Scout workflow with GitHub Actions. Triggered by a pull request, the action builds the image and uses Docker Scout to compare the new version to the version of that image running in production.
This workflow uses the
docker/scout-action GitHub Action to
run the docker scout compare command to visualize how images for pull request
stack up against the image you run in production.
Prerequisites
- This example assumes that you have an existing image repository, in Docker Hub or in another registry, where you've enabled Docker Scout.
- This example makes use of environments, to compare
the image built in the pull request with a different version of the same image
in an environment called
production.
Steps
First, set up the GitHub Action workflow to build an image. This isn't specific to Docker Scout here, but you'll need to build an image to have something to compare with.
Add the following to a GitHub Actions YAML file:
name: Docker
on:
push:
tags: ["*"]
branches:
- "main"
pull_request:
branches: ["**"]
env:
# Hostname of your registry
REGISTRY: docker.io
# Image repository, without hostname and tag
IMAGE_NAME: ${{ github.repository }}
SHA: ${{ github.event.pull_request.head.sha || github.event.after }}
jobs:
build:
runs-on: ubuntu-latest
permissions:
pull-requests: write
steps:
# Authenticate to the container registry
- name: Authenticate to registry ${{ env.REGISTRY }}
uses: docker/login-action@v3
with:
registry: ${{ env.REGISTRY }}
username: ${{ secrets.REGISTRY_USER }}
password: ${{ secrets.REGISTRY_TOKEN }}
- name: Setup Docker buildx
uses: docker/setup-buildx-action@v3
# Extract metadata (tags, labels) for Docker
- name: Extract Docker metadata
id: meta
uses: docker/metadata-action@v5
with:
images: ${{ env.REGISTRY }}/${{ env.IMAGE_NAME }}
labels: |
org.opencontainers.image.revision=${{ env.SHA }}
tags: |
type=edge,branch=$repo.default_branch
type=semver,pattern=v{{version}}
type=sha,prefix=,suffix=,format=short
# Build and push Docker image with Buildx
# (don't push on PR, load instead)
- name: Build and push Docker image
id: build-and-push
uses: docker/build-push-action@v6
with:
sbom: ${{ github.event_name != 'pull_request' }}
provenance: ${{ github.event_name != 'pull_request' }}
push: ${{ github.event_name != 'pull_request' }}
load: ${{ github.event_name == 'pull_request' }}
tags: ${{ steps.meta.outputs.tags }}
labels: ${{ steps.meta.outputs.labels }}
cache-from: type=gha
cache-to: type=gha,mode=maxThis creates workflow steps to:
- Set up Docker buildx.
- Authenticate to the registry.
- Extract metadata from Git reference and GitHub events.
- Build and push the Docker image to the registry.
NoteThis CI workflow runs a local analysis and evaluation of your image. To evaluate the image locally, you must ensure that the image is loaded the local image store of your runner.
This comparison doesn't work if you push the image to a registry, or if you build an image that can't be loaded to the runner's local image store. For example, multi-platform images or images with SBOM or provenance attestation can't be loaded to the local image store.
With this setup out of the way, you can add the following steps to run the image comparison:
# You can skip this step if Docker Hub is your registry
# and you already authenticated before
- name: Authenticate to Docker
uses: docker/login-action@v3
with:
username: ${{ secrets.DOCKER_USER }}
password: ${{ secrets.DOCKER_PAT }}
# Compare the image built in the pull request with the one in production
- name: Docker Scout
id: docker-scout
if: ${{ github.event_name == 'pull_request' }}
uses: docker/scout-action@v1
with:
command: compare
image: ${{ steps.meta.outputs.tags }}
to-env: production
ignore-unchanged: true
only-severities: critical,high
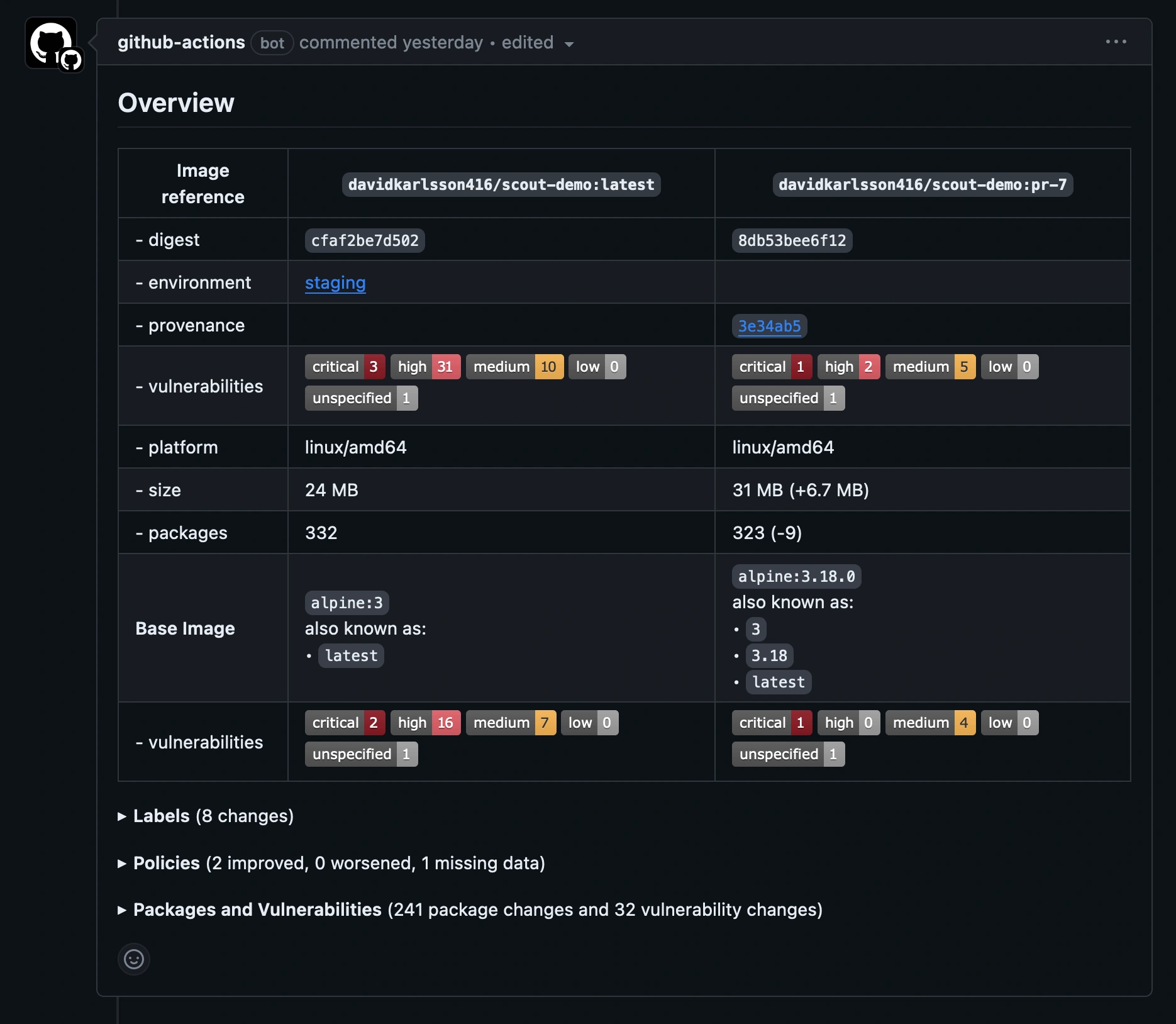
github-token: ${{ secrets.GITHUB_TOKEN }}The compare command analyzes the image and evaluates policy compliance, and
cross-references the results with the corresponding image in the production
environment. This example only includes critical and high-severity
vulnerabilities, and excludes vulnerabilities that exist in both images,
showing only what's changed.
The GitHub Action outputs the comparison results in a pull request comment by default.

Expand the Policies section to view the difference in policy compliance between the two images. Note that while the new image in this example isn't fully compliant, the output shows that the standing for the new image has improved compared to the baseline.
